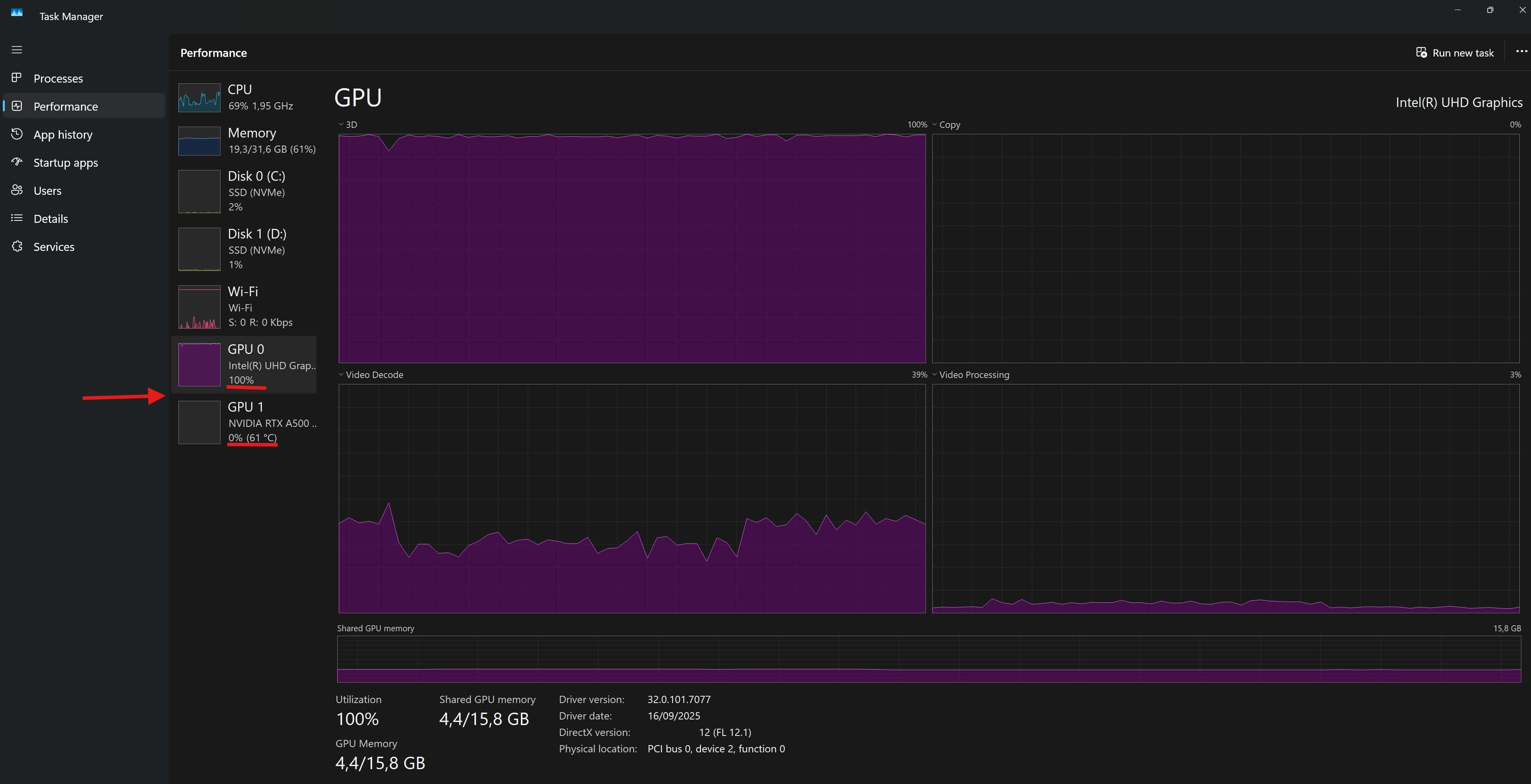
NOn sempre un programma utilizza la GPU più appropriata. Ad esempio, La RTX dedicata che uno ha magari nel PC non viene sfruttata perché il programma non supporta CUDA o NVENC in modo diretto. In pratica, anche se hai una scheda potente (RTX A500), il programma preferisce la GPU integrata, ad esempio per la codifica video. Per vedere quale GPU usa un programma durante una elaborazione, basta andare alla scheda Prestazioni (Performance) del Task Manager (visibile premendo Ctrl + Shift + Esc).
Nel pannello a sinistra seleziona GPU (se il PC ha più GPU, vedrai GPU 0, GPU 1…) e si vede quale sta lavorando:

Si può comunque provare a forzare l’uso della RTX in Windows 11 andando su Impostazioni > Sistema > Schermo > Grafica e aggiungendo quel programma specificando di usare la GPU desiderate. Si noti che questa impostazione può aiutare, ma non è comunque sempre detto che quell’app specifica la sfrutti poi davvero!





